Zurück zur Startseite

Funktionen

Alle Tools, die Sie brauchen, um Ihre Google Ads Konten datengetrieben zu steuern.

Alle Konten auf einen Blick

Globales Dashboard

Das Multi-Account Monitoring zeigt alle Ihre Google Ads Konten in einer zentralen Übersicht. Farbcodierte Metriken machen Performance-Probleme sofort sichtbar — ohne zwischen Konten wechseln zu müssen. Sehen Sie Spend, ROAS, Conversions und CTR auf einen Blick und erkennen Sie sofort, welche Konten Aufmerksamkeit brauchen.

Mehr erfahren

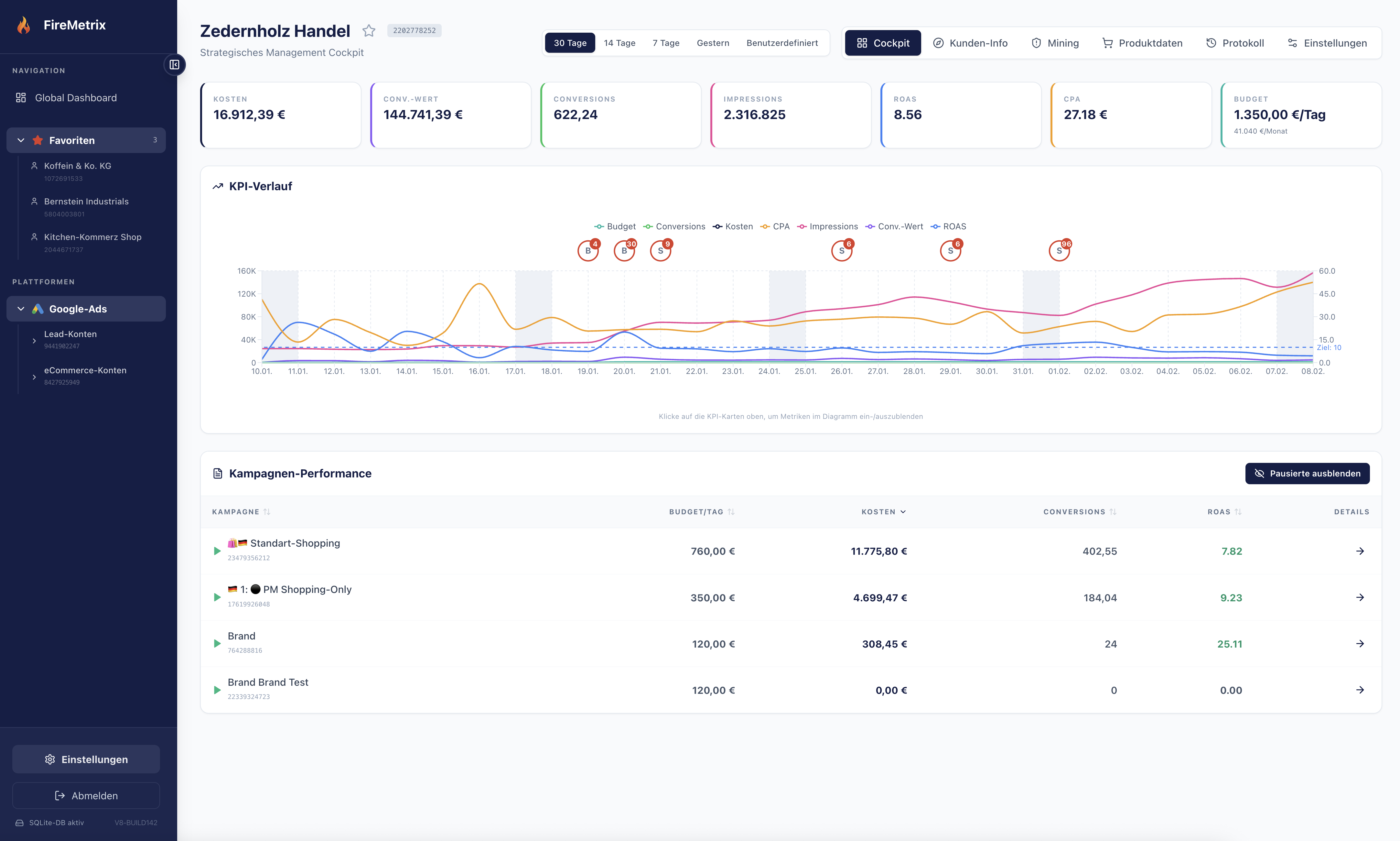
KPIs & Kampagnen-Performance

Account Cockpit

Detaillierter Überblick pro Werbekonto mit KPI-Verlauf, Budget-Tracking und Kampagnen-Performance. Erkennen Sie Trends frühzeitig und reagieren Sie schneller auf Veränderungen. Interaktive Zeitreihen-Charts zeigen Umsatz, Kosten und CPA über beliebige Zeiträume.

Mehr erfahren

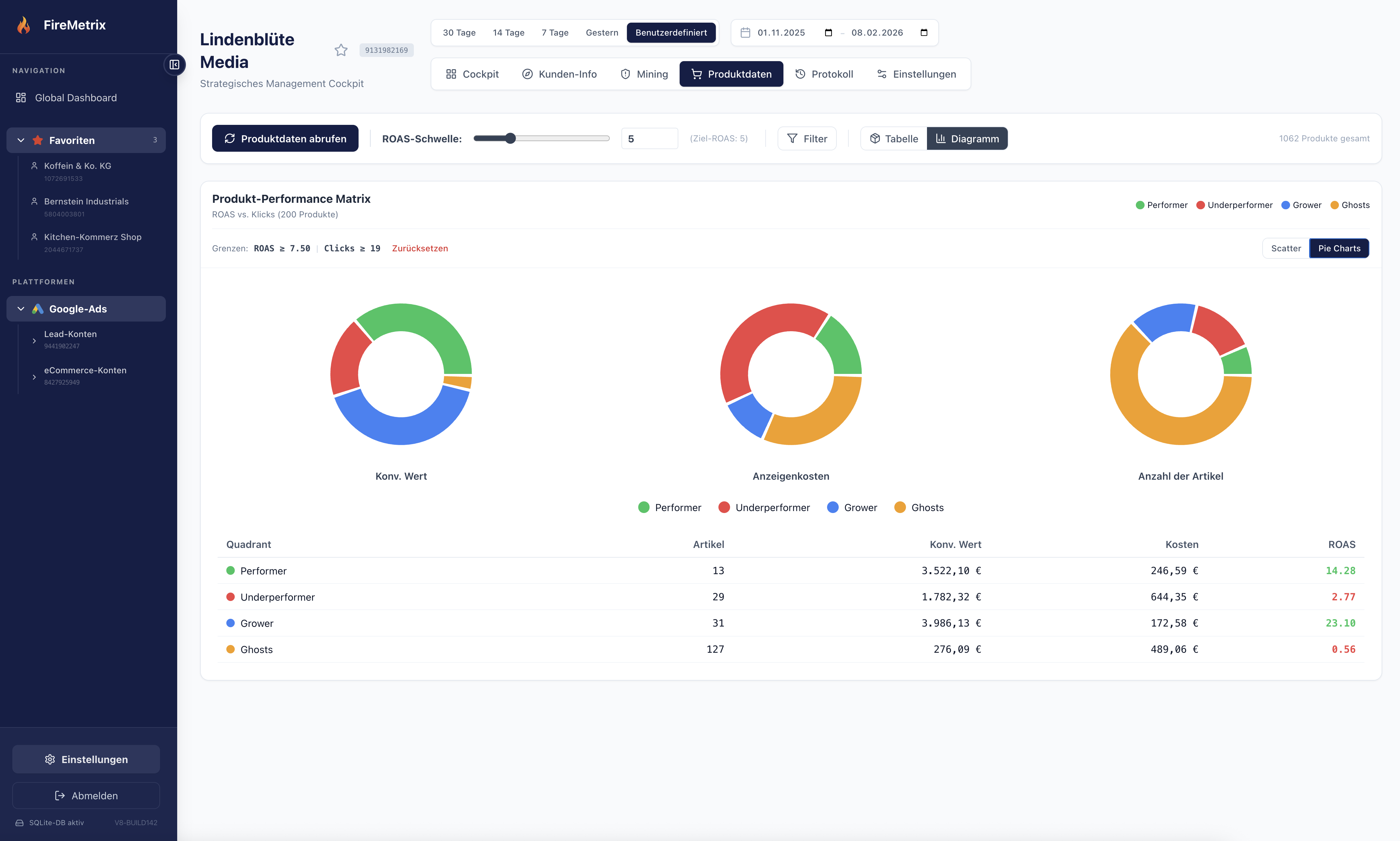
ROAS vs. Klicks — visuell analysiert

Produkt-Performance Matrix

Die Scatter-Plot-Analyse kategorisiert Ihre Produkte automatisch in Performer, Underperformer, Grower und Ghosts. Setzen Sie ROAS-Schwellen und identifizieren Sie Optimierungspotenziale auf einen Blick. Verstehen Sie sofort, welche Produkte Gewinn bringen und welche Budget verbrennen.

Mehr erfahren

Performer, Underperformer, Grower & Ghosts

Segment-Analyse

Pie Charts und tabellarische Auswertungen zeigen die Verteilung Ihrer Produkte nach Performance-Segmenten. Verstehen Sie, wie Konversionswert, Anzeigenkosten und ROAS über die Segmente verteilt sind. Treffen Sie datenbasierte Entscheidungen über Budget-Allokation.

Mehr erfahren

Tiefenanalyse einzelner Produkte

Produktdetails

Jedes Produkt im Detail: Preis, Performance-Chart, Impressionen, Klicks, Kosten und ROAS. Direkte Verlinkung zum Shop und volle Transparenz über die Werbe-Performance auf Produktebene. Google Merchant Center Integration mit Preisvergleichen und Benchmark-Daten.

Mehr erfahren

Produkt-Feeds konfigurieren & segmentieren

Feed Management

Erstellen Sie benutzerdefinierte Feeds mit individuellen Filtern: Mindest-Klicks, Impressionen, ROAS-Schwellen und Segment-Zuordnung. Automatische Segmentierung und Benchmark-Preise inklusive. Exportieren Sie angereicherte Daten für externe Tools oder Re-Import.

Mehr erfahren

KI-gestützte Preisoptimierung

Preisfinder

Optimieren Sie Ihre Produktpreise auf Basis von Einkaufspreisen, empfohlenen Preisen und Margen. Der Preisfinder zeigt Ihnen den optimalen Verkaufspreis pro Produkt und das Gewinnpotenzial — inklusive aktueller und prognostizierter Profitanalyse.

Mehr erfahren

KI-generierte Vorschläge & Massenverwaltung

Negative Keywords Tool

KI-generierte Vorschläge für negative Keywords und Massenverwaltung basierend auf Markenkontext-Analyse. Identifizieren Sie irrelevante Suchbegriffe automatisch und schützen Sie Ihr Budget vor Verschwendung. Backtesting zeigt das Einspar-Potenzial bevor Sie Änderungen umsetzen.

Mehr erfahren

Rollen & Berechtigungen

Teamverwaltung

Rollenbasierte Berechtigungen (Inhaber, Admin, Mitglied, Betrachter) mit einfachen Teameinladungen. Verwalten Sie Zugriffsrechte granular und geben Sie Kunden Einblick in ihre Kampagnen-Performance ohne Risiko. Perfekt für Agenturen mit mehreren Kunden.

Mehr erfahren

REST API für Integrationen

Externe Query API

Read-only REST API für Integrationen mit KI-Agenten (MCP) oder internen Dashboards. Greifen Sie programmatisch auf alle Performance-Daten zu und bauen Sie eigene Automatisierungen. Perfekt für Daten-Teams, die FireMetrix-Daten in ihre bestehende Infrastruktur einbinden wollen.

Mehr erfahren

Zentrale Timeline aller Änderungen

Erweitertes Protokoll

Zentrale Timeline für alle Änderungen: Egal ob manuell durch das Team oder automatisch importiert aus Google Ads. Behalten Sie den Überblick über alle Aktivitäten und verstehen Sie, wer wann was geändert hat. Unverzichtbar für Compliance und Audit-Trails.

Mehr erfahren

Skaliert mit Ihrem Business

Multi-Account Support

Verwalten Sie beliebig viele Google Ads Konten aus einem Interface. Jedes Konto mit eigenem Cockpit, KPI-Tracking und Kampagnen-Übersicht — perfekt für Agenturen und Multi-Brand-Unternehmen. Skalieren Sie ohne Limits.

Mehr erfahren

Bereit loszulegen?

Testen Sie FireMetrix kostenlos und erleben Sie, wie einfach datengetriebenes Google Ads Management sein kann.

Kostenlos starten